新天天免费资料大全,天下彩9944cc图文资讯,香港澳门免费开,港彩正版资料,新澳全年免费资料大全

400-6388-667食品 / 制药 / 化妆品机械

当前位置:首页饮料生产设备产品中心CIP清洗设备 CIP清洗设备

全自动CIP清洗装置

全自动CIP清洗装置
发布日期:[2019-03-09]     点击率:

全自动CIP清洗装置已广泛应用于饮料、乳品、果汁、啤酒、制糖、生物制药等机械化程度较高的生产企业中。小型移动式CIP系统主要应用于生物发酵、制药行业。

全自动CIP清洗装置概述

CIP清洗系统也叫就地清洗系统简称CIP,又称清洗定位或定位清洗,就地清洗是指不用拆开或移动装置,即采用高温、高浓度的洗净液,对设备装置加以强力作用,把与食品的接触面洗净的方法。作为即不分解生产设备 , 又可用简单操作方法安全自动的清洗系统,几乎被引进到所有的食品、饮料及制药等工厂。


上一条信息:全自动CIP清洗设备  下一条信息:制药乳品全自动CIP清洗系统
产品概述
性能参数

全自动CIP清洗装置特点

1、CIP清洗系统的经济运行成本低,结构紧凑,占地面积小.安装.维护方便,能有效地对缸罐容器及管道等生产设备进行就地清洗,其整个清洗过程均在密闭的生产设备,缸罐容器和管道中运行,从而大大减少了二次污染机会。

2、该系统可根据生产需要分为一路至四路。尤其是二路及二路以上,既能分区同时清洗同一个或二个以上区域,也能在生产过程中边生产边清洗。这样在生产时就大大缩短了CIP清洗的时间,提高清洗工作的及时性。

3、全自动CIP采用气动隔膜泵抽吸浓酸浓碱,不但提高了设备的完好率及降低了设备的维修率,更主要的是降低了运行成本。

4、全自动CIP,能对清洗液进行自动检测.加液.排放.显示与调整,其运行可靠,自动化程度高,操作简单,清洗效果好,因而更符合现代大规模流体药品.食品加工工艺的卫生要求及生产环境要求。

5、自动切换各工艺参数,自动调节清洗时间、PH、温度等参数。

6、所有操作均可记录,便于GMP认证。

7、CIP清洗系统有单罐双罐及多罐供用户选择,有移动式及固定式。

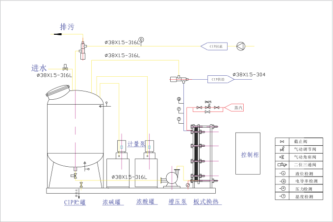
自动清洗系统工作原理

根据设置程序(程序可调) 由CIP清洗系统自动配制清洗液,经气动控制阀与增压泵、回流泵来完成清洗液的输送及回流循环清洗、排放、回收整个清洗过程。通过电导率、温度控制仪、酸碱计量泵及PLC触摸屏组成的控制系统达到了自动在线清洗。可以对每一道清洗程序时间、流量、电导率进行检测与记录,可打印输出,同时能确保清洗液温度和浓度在相应清洗过程中自动恒定,系统清洗结果由电导率仪自动检测显示,准确无误。

单罐全自动CIP清洗工艺

单罐全自动CIP清洗工艺

全自动CIP清洗装置工艺图

全自动CIP清洗装置工艺图

产品中心
products center

联系我们

了解更多我们的详细信息,请致电
400-6388-667

或给我们留言

回到顶部
主站蜘蛛池模板: 2023最值得看的电影排行榜| 2023奥门资料大全兔费| 澳门惠泽网656898.com| 117731.cσm查询澳彩开奖号码 | 新奥门免费资料大全历史记录开马| 新澳门天天彩2024年全年资料 | 半路夫妻电视剧高清免费观看| 我只喜欢你电视剧在线看全集| 黄大仙免费资料大全最新| 今日澳门特马开什么号码| 捆着我,绑着我| 管家婆一码中一肖2024免费资料| 水平座女今日运势最准 | 香港三期必出一期特吗| 电视剧黎明之前在线看| 澳门大三巴一澳门手机论坛| 香港最准四肖选一肖| 香港tm46开奖结果3084解读| 新澳门精准资料大全管家婆∵| 韩国r级别电影在线播放| 韩国r电影华丽的外出| 最好看免费观看高清电影| 澳门最准一肖一马| 澳门开奖最新历史| 澳门最准资料有吗| 不要会员就能追剧的软件| 626969澳门资料大全版| 2024澳门心水版论坛| 4000电影网免费| 暴富6肖十二码| 韩国情色电影| 四肖八码期期准资料网站| 789电影网电视剧大全| 494949澳门彩资料| 电影票房排行榜2022| 听说你喜欢我了电视剧在线观看| 专业零担整车运输| 今晚新澳彩开奖结果查询| 澳门历史开浆记录| 澳门猪八戒资料论坛| 2024年的澳门开奖记录是什么|